Panel Dışa Aktarım İşlemleri
Oluşturulan panel pdf ve resim olarak dışa aktarılabilmektedir. Ek olarak seçilen kullanıcılar için tek seferlik mail gönderimi yapılabilmektedir. Görüntüleme modundayken panel üzerindeki dışa aktarım ikonuna tıklandığında gelen seçimler aşağıda yer almaktadır.

Kullanım Detayları aşağıda yer almaktadır.
Pdf ve Resim Aktarımı
-
Resim aktarımı seçildiğinde tüm ekranın ekran görüntüsü alınarak arka planda bilgisayara inmektedir.
-
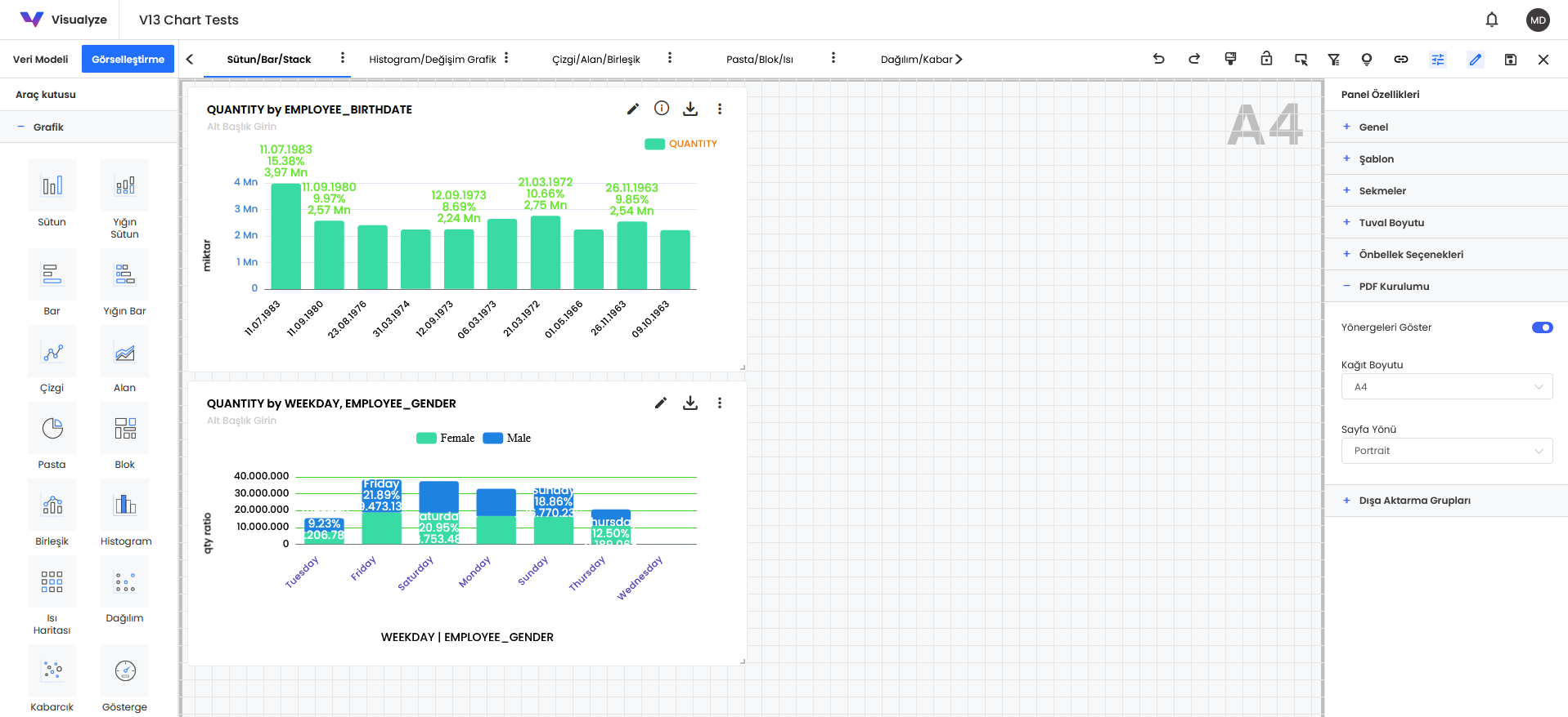
Pdf aktarımı seçildiğinde yapılan ayarlamalara göre seçilen sayfa boyutuna sığacak şekilde ekran görüntüsü pdf formatında indirilmektedir. Yapılması gereken pdf ayarı aşağıdaki gibidir:
- Panel özellikleri altında PDF Kurulumu başlığı açılır. Burada yönergeleri göster aktif edildiğinde
Kağıt boyutu özelliği aktif olacaktır. Kağıt boyutu özelliğinde ihtiyaca göre A4,A3,A5 ve Letter gibi opsiyonlar
mevcuttur.

- Yukarıdaki görselde A4 seçilmiş olup, bu seçim yapıldığında ekranda gri renkli a4 sınırlarını belirten bir çerçeve çıkıyor olacaktır. Bu çerçeve içerisine eklenen tüm objelerin tek bir sayfada gözükmesini sağlamaktadır. Çerçeve sınırının dışında kalan objeler bir sonraki sayfada yer alacaktır.
- Bu ayarlamalar yapılarak oluşturulan grafikler son kullanıcı tarafından indirildiğinde otomatik olarak tek sayfaya sığan bir pdf indirilecektir.
- Panel özellikleri altında PDF Kurulumu başlığı açılır. Burada yönergeleri göster aktif edildiğinde
Kağıt boyutu özelliği aktif olacaktır. Kağıt boyutu özelliğinde ihtiyaca göre A4,A3,A5 ve Letter gibi opsiyonlar
mevcuttur.
E-Posta ile Mail Gönderimi
Mail gönderimi yapabilmek için öncelikle SMTP bilgilerinin sistemde kayıtlı olması gerekmektedir.
E-postayla Gönder özelliğine tıklandığında panelin içeriğinde yer alan grafik tablo ve bileşenlerin excel dosyası formatında ilgili mail adresine tek seferlik olarak iletilmesi sağlanmaktadır.

E-postayla Gönder seçeneğine tıklandıgında yukarıdaki ekran açılacaktır. Bu ekranda Genel alanı içerisinden iletilecek mail isimlendirmesi ve açıklaması eklenir. Aşağıda bulunan use dymamic content alanı aktif edilerek veri seti içerisinden dinamik bir filtreleme yapısı eklenebilir.

Dağıtım sekmesine geçildiğinde mail içeriği düzenlenir. Mailin gideceği kişiler bilgi verilecek kişiler ve gizli kişiler buradan eklenir. Sağ tarafta bulunan konu ve gövde alanından mailin içeriği eklenir.

İçerik sekmesine geçildiğinde mail yoluyla indirilecek excel içeriğine eklenmesi istenilen grafik veya tablolar seçilir.

Filtreler sekmesine geçildiğinde mail yoluyla indirilecek excel içeriğine eklenmesi istenilen panel içerisinde bulunan filtreler seçilir. Tüm ayarlamalar tamamlandığında Aktar butonu ile mail gönderimi gerçekleştirilir.